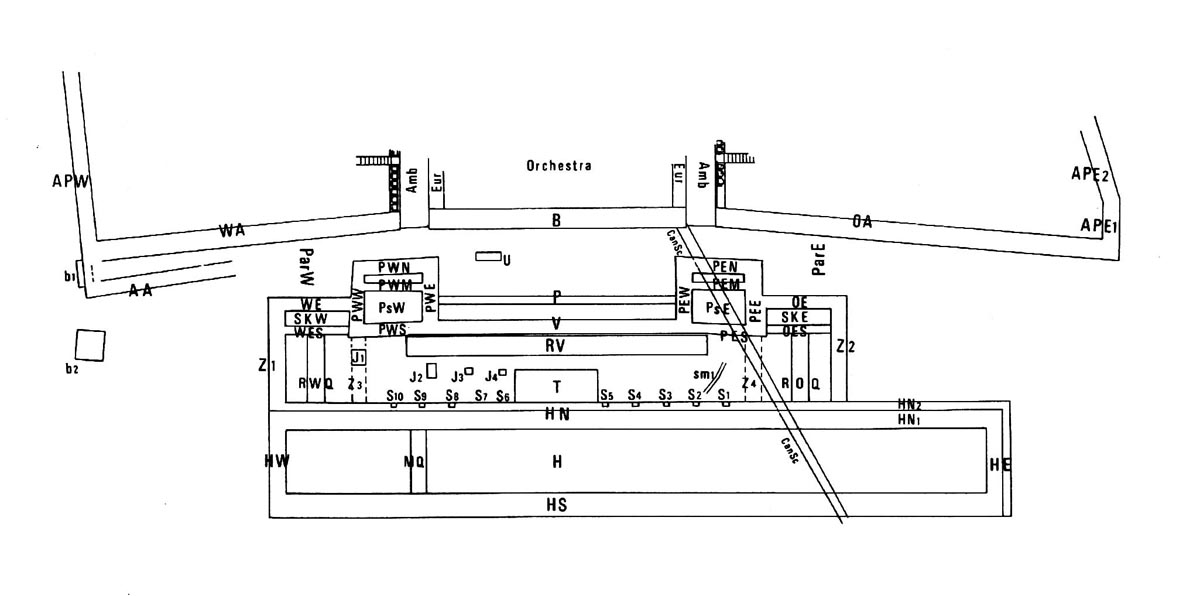
Fig. 10 — Atene. Teatro di Dioniso. Schema dell’area scenica e della fronte del koilon (POLACCO 1990)